首頁界面設計
顯示設備:物理尺寸13.3英寸,
物理分辨率1920*1080;

 國土空間基礎信息平臺bs界面設計
國土空間基礎信息平臺bs界面設計
    圖標設計 | 交互設計 | 界面設計
數慧時空是以空間信息技術為核心、國內領先的國土資源行業解決方案提供商,具有業務咨詢、自主軟件開發、數據加工和信息服務的全業務綜合服務能力,是國土資源部最重要的信息化合作單位之一。
此產品把國土資源整合,進行分析,通過分析數據離更好的管理國土,輔助決策。藍藍設計多次為數慧時空設計軟件界面設計,逐漸優化國土產品線、項目線的UEUI。
顯示設備:物理尺寸13.3英寸,
物理分辨率1920*1080;
頁面整體采用頂部菜單、左側操作欄、中部為內容區的布局結構。由資源目錄,常用的快捷入口,發布數據和內容區四大板塊組成。
頂部導航欄,顏色采用藍色漸變的方式,與整體系統一致。左側欄采用折疊的交互方式,右側快捷入口的圖標設計,采用線面結合的形式,更為整體。
 
           
            2006年至2017年礦種儲蓄及分布
 
            2012年至2016年天然氣全球進口貿易情況1
 
            2012年至2016年天然氣全球進口貿易情況2
 
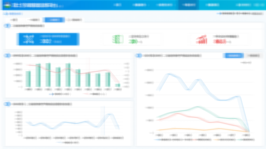
            耕地動態變化1
 
            耕地動態變化2
 
            耕地動態變化3
 
            土地供應量分析
 
            專題性分析2
 
            礦業權與全國按時間分析
 
            礦業權與各地區分析
 
            雄安新區專題分析
 
            礦業權與按時間分析
 
            登錄頁面
 
            監管監測分析頁面
 
            合規性分析頁面